This update provides a massive increase in ingestion speed for Graph Mail and FileShare as well as new powerful preview features and AI explains of why your data is non compliant.
New Features
New login page design
Minor design updates

DAM AI-Summary
The AI summary is created in Data & More’s hosting environment located in Germany. No data is trained or exposed to any foreign AI engine or will leave the EU.
The summary provides a brief description of why the dataset is being targeted by the GDPR regulations, serving as a guide for end users.
Improvements
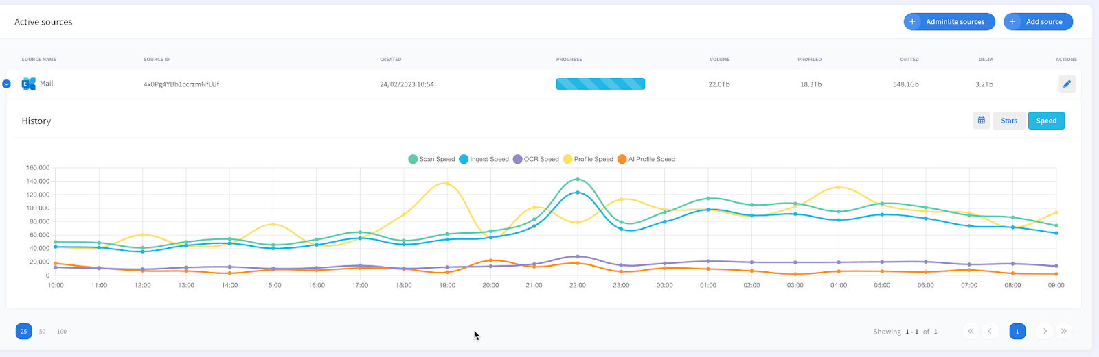
Fileshare and Graph 3-5X speed
Scanning and ingestion speeds for Fileshare Service and Graph Ingestions have been significantly improved through algorithmic optimizations.

Dashboard Caching
Improve the “second” load time for the Dashboard.

Preview
The review enables the users to see the date in a better format

*A number of other minor improvements and tweaks
— The Data & More Team
      